Reports provide a high-level overview and in-depth analysis of lead generation metrics and activity using Hushly.
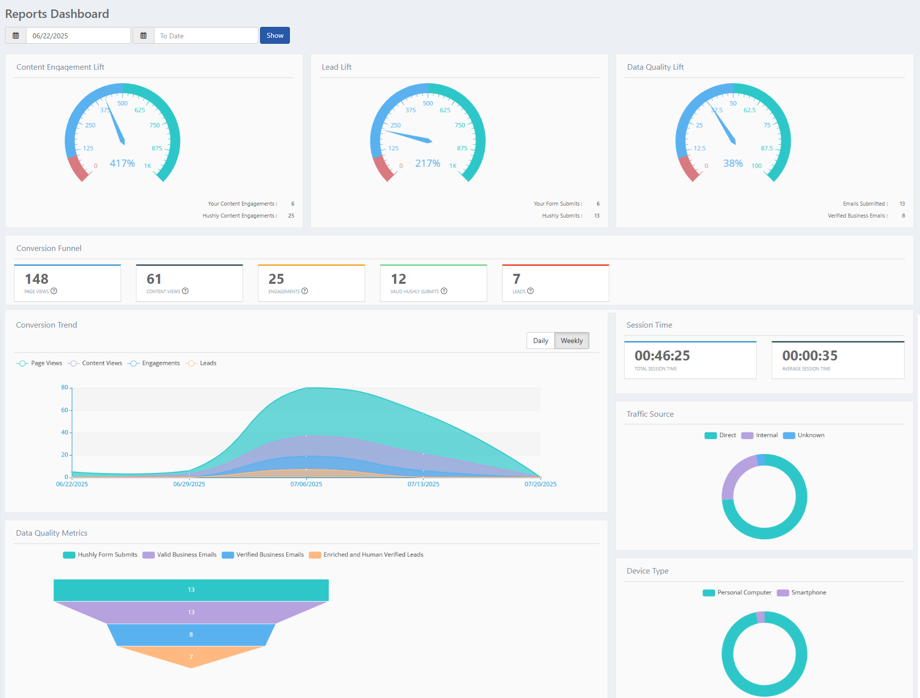
Reports Dashboard: Actionable Intelligence at a Glance
The Dashboard offers a view of how Hushly has enhanced content engagement and lead generation from the website.
- From the Left Nav Menu, click Reports > Dashboard.
- The Reports Dashboard page is displayed, featuring the following sections: Content Engagement Lift, Lead Lift, Data Quality Lift, Conversion Funnel, Conversion Trend, Session Time, Traffic Source, Data Quality Metrics, and Device Type.

Content Engagement Lift
Content Engagement Lift is a comparison of the number of users who filled your organization’s web forms (Your Content Engagements) and the number of users who interacted with your content (viewed at least one page of content) using Experiences, Hubs, and embedded Streams.
Lead Lift
Lead Lift is a comparison of the number of forms submitted on your website using your web forms (Your Form Submits) and the total number of forms submitted using the Hushly opt-in form (Hushly Submits).

Data Quality Lift
Data Quality Lift compares the number of emails submitted to Hushly versus the number of business emails verified by users. (Users verify an email by clicking the Download button in the verification email.)

Conversion Funnel
The Conversion Funnel section provides the details of conversions using the parameters below:
- PAGE VIEWS: For each unique URL that a web visitor visits (including the client-hosted landing page where a Hushly experience is embedded), a page view event is recorded.
- CONTENT VIEWS: For each asset that opens up in a Hushly viewer, a content view event is recorded.
- ENGAGEMENTS: The number of users who scrolled through and viewed at least one page of the Asset or users who watched at least 30 seconds of a video Asset.
- VALID HUSHLY SUBMITS: When a visitor provides a valid business email submitted using the Hushly opt-in form, to download or access the full content, a Valid Hushly Submit event is recorded.
- LEADS: The number of leads that are enriched and human-verified by Hushly.
Conversion Trend
The Conversion Trend provides information about the lead conversion data for all Experiences during the last 30 days.The Day and Week toggle lets you view conversion trends either by individual days for detailed analysis or by weeks for a broader view of performance over time.
Data Quality Metrics
The Data Quality Metrics section provides information about 4 parameters:
- Hushly Form Submits: Leads generated through form submissions on Hushly-powered landing pages.
- Valid Business Emails: Properly formatted emails associated with valid business domains.
- Verified Business Emails: Business email addresses that have been verified through email validation.
- Enriched and Human-Verified Leads: Leads enriched with firmographic data and verified by a human review team.

Session Time
The Session Time section provides insight into how long users are engaging with your content. It includes the total duration spent by all users combined, as well as the average time an individual user remains active during a session. These indicators help evaluate overall user interest and content effectiveness. 
Traffic Source
The Traffic Source section provides details about the various types of traffic to your website.
- Direct: The users who visited the Hushly-managed landing page by entering the URL in the address bar.
- Email: The number of users who visited the Hushly-enhanced landing page using the download link sent through email.
- Internal: The number of times users from your organization have viewed the Asset.
- Search: Users who found the Hushly-enhanced landing page via organic search results.
- Social: The number of users who visited the Hushly-enhanced landing page via social media.
- Unknown: The number of users who viewed the Hushly-enhanced landing page from an unknown source.
Device Type
The Device Type section provides information about the traffic from Personal Computers, Mobile Phones, and Tablets to any landing page on your website with a Hushly Experience.
- Personal Computer - Traffic from desktop or laptop devices.
Smartphone - Traffic from mobile phone users.
Tablet - Traffic from tablet device users.
Related Topics:
Understanding Advanced Search for Report Generation
Was this article helpful?
That’s Great!
Thank you for your feedback
Sorry! We couldn't be helpful
Thank you for your feedback
Feedback sent
We appreciate your effort and will try to fix the article